PATHFINDER - System Mapping Tool

pathfinder is an open source mapping tool for EVE ONLINE.

Sign up

Map types

The following map types are available. Each map you create can be converted into any of these types at any time. The access level of a map depends on their type. e.g. "Corporation" maps can be seen/edited by any pilot in your corporation.

FREE

Private

Map features
  • Map lifetime 99999 days
  • Create up to 10 private maps
  • Share maps with up to 10 users
  • System information module
  • System statistics module
  • System signature module
  • System route module
FREE

Corporation

Map features
  • All "private" features for corporation maps
  • Map lifetime 99999 days
  • Create up to 10 corporation maps
  • Share corp maps with up to 10 corps
  • System killboard module
FREE

Alliance

Map features
  • All "private" features for alliance maps
  • All "corporation" features for alliance maps
  • Map lifetime 99999 days
  • Create up to 10 alliance maps
  • Share alliance maps with up to 10 alliances

Admin interface

Characters with in-game corporation roles can grant acces to PATHFINDER corporation admin interface.

Member administration

  • Manage your corporation members
  • View member information
  • Kick members temporary or forever
  • Ban members from installation

Map settings

  • Manage global corporation map settings
  • Set default map settings
  • Disable some sensitive map settings (e.g. im/export maps)

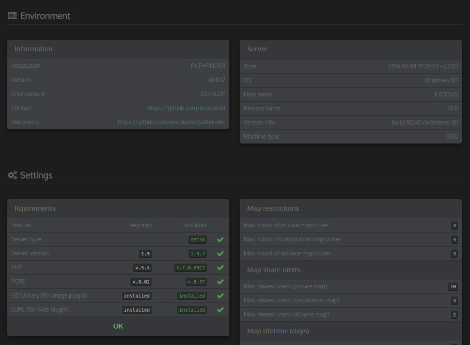
Install and hosting

If your are planning to install or self hosting PATHFINDER, all required information can be found on the project wiki. Updating or bootstrapping the DB gets very simple with the new "Setup UI" and can be done by on-click.

Requirements check

  • Checks your server type/status
  • Checks your installed PHP version
    • Checks for required PHP extensions
  • Checks your program settings

Database setup

  • Check DB connections
  • Check DB version
  • Check DB settings
  • Bootstrap or update your current Database with one click
    • Check tables/columns for updates
    • Check column indexes/unique keys
    • Check foreign key constraints

About this Application

PATHFINDER is a one-man spare time project with the aim of combining the latest web technology with clean and attractive interfaces.

About Me

I am playing EVE Online since almost 4 years. The majority of time (3+ years), my characters were a part of the "No Holes Barred" alliance. ,one of the oldest and best known wormhole entities that existed in "New Eden" (R.I.P). The Pathfinder project was started just a few weeks before the failed invasion of "Polaris" took place. The intention behind this project was not to create another mapping tool that already exist. I wanted to make the easiest to use and most powerful 3rd party system mapper, build with the newest web technology available.

I am currently working as a professional software developer for one of the largest German web pages. The main focus of my daily work is based on large scale frontend applications.

I decided to make this project "Open Source", once the beta testing is finished. It would be a great pleasure to me if you would help me to improve this project by submitting bug reports or any kind of security issues.

PhpStorm on 4k resolution

Technology stack

If you are planning to get deeper into the project or even think about hosting it on your own webserver, you should be aware of some important key points. Pathfinder is not comparable with any "out of the box" web applications or common CMS systems that come along with an auto-install feature. If you don´t have any experience with the following technologies, stop thinking about your own hosted Pathfinder app.

Frontend

  • 'Bootstrap' as a HTML, CSS framework
  • 'SASS' and 'Compass' as a CSS preprocessor
  • 'RequireJs' as an AMD loader and builder for Javascript
  • 'jQuery' as the main Javascript library
    • ≈ 50 self written jQuery plugins
    • ≈ 40 open source plugins
  • 'Node.js' and 'Gulp' as js task runner and CI-build environment
  • Code quality and automated testing
    • 'JSHint'
    • 'Jasmine'
  • You should know about some HTML5 APIs
    • 'Local Storage'
    • 'Page Visibility'
    • 'Web Notifications'
    • 'Fullscreen'

Backend

  • 'Fat-Free Framework' as a lightweight PHP framework and ORM mapper
  • 'MySQL' (or 'MariaDB') as databases (configurable)
  • 'Memcache, APC or XCache' as a 2nd level cache engine (configurable)
  • Code quality and automated testing
    • 'PHPUnit'
  • You should know about relational databases, MVC pattern and ORM strategies
  • If you have experiences in developing a Single-Page-Application, that would not hurt :)

Frequently Asked Questions

General questions and answers can be found here

Can you give me an introduction into Pathfinder ?

Unfortunately not. I will probably not have the time to answer any question personally. Make sure you have read the manual.
If there are still some open questions, please ask in the official forums thread for help.

Which browsers are compatible with Pathfinder?

You will get the best user experience with the latest version Google Chrome or Firefox. Pathfinder uses some "bloody edge" web technologies like SVG graphics, Canvas drawing, CSS3, JS (ECMA 5.0) that are not yet fully supported by any other browser like IE or Safari.

Can i use multiple accounts/characters?

Yes, you can add as many characters to your account you want. By accepting the 'Cookie hint', your current logged-in characters are stored. If you don´t want cookies, you need to re-assign bei CCP´s SSO login the next time.
Cookies are valid for 30 days and will be destroyed on 'logout'. Read more.

Are my data safe?

Whoever said, his program is "bullet proof", is lying! But I promise to give my very best to protect any personal or map data that is stored on my server. The login process is handled by CCP´s SSO. There is no account data (or even your EVE Online login data) stored or available to Pathfinder.
All client side cookie data is encrypted stored server side and is protected against manipulation or abuse.

Can i report bugs or security issues?

Good work! I am very happy for any technical feedback and improvements. Feel free to contact me with your problem, either by submitting a bug report or contact me in game. I´ll give my best to find a solution for your problem or path Pathfinder.

I don´t trust you, can I host Pathfinder on my own?

Yes you can! I developed this application for the great community of EVE Online. The program code is open source and can be used by anyone who have the required software skills. Please make sure to keep all 3rd party plugin licence and respect them. At the moment there is no developer guide available. But one the beta phase is finished, i will probably write a short technical documentation. Do not expect any "out of the box" install routine at this point.
Server requirements:

  • Webserver with a LEMP environment
  • PHP 7.2+
  • PHP framework requirements
  • MySQL 5.7+
  • Some kind of server side caching. Redis is preferred, file cache will also work